客户订单系统用户使用手册
客户订单系统用户使用手册
客户订单系统功能描述
1.登录
2.首页
3.订单
3.1订单列表
3.2客户引流审核
3.3统计
3.4抽奖
3.5业绩
3.6订单转化率
4.whatsapp管理
4.1账号管理
4.2充值申请
5.CRM系统
5.1Top数据
本文档使用 MrDoc 发布
-
+
首页
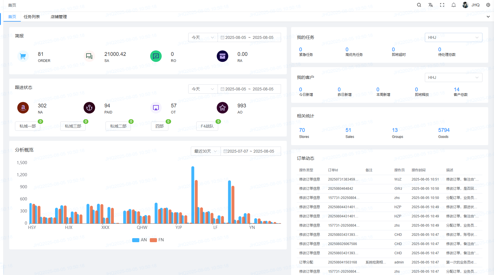
2.首页
<span style="font-family:楷体">登录进入首页</span> <span style="font-family:楷体"> </span> <span style="font-family:楷体">左侧可以看到,简报,跟进状态,分析概览。</span> <span style="font-family:楷体">右侧我的任务中选择用户可以看到紧急/高优先/即将超时/待处理总数点击可以跳转任务列表。</span> <span style="font-family:楷体">相关统计可以看见相关的销售情况。</span> <span style="font-family:楷体">订单动态可以看到独立站订单分配动态</span>
zhaolei1
2025年8月5日 11:11
转发文档
收藏文档
上一篇
下一篇
手机扫码
复制链接
手机扫一扫转发分享
复制链接
Markdown文件
分享
链接
类型
密码
更新密码